Partnerstammdaten
Erklärung der wesentlichen Felder (Hierarchie, DMS/Kontakte, Partnergruppe, Betriebsfunktion, Schnittstellen)
Betriebsfunktion: Großhandel (Apotheke u NK gemeinsam?), Gesellschafter?, warum keine Filiale mehr, was ist Kunde? Wie erkennt man, dass es eine Filiale war in CSB?
- Kunde – Ist die Betriebsfunktion die verkaufsseitig benötigt wird
- In CSB gab es Filialen, diese sind “nur” noch mit Betriebsfunktion “Kunde” hinterlegt, für spätere Auswertung wird auf die Partnerhierarchie geachtet, daher war die Betriebsfunktion “Filiale” redundant
- Zentrale kann dementsprechend ergänzt werden
- Standort/Filiale sind “Standorte” von Rabenhorst und Außenläger (Werksverkauf, CLAUS, Lineage, ...)
Partnergruppe:
Detailliertere Unterteilung von Partnern, vertriebsseitig bspw. Können hier AKs/MKs hinterlegt werden. EK-Seitig bspw. Lieferanten, Anbauer, Dienstleister, ... Hier wird auch die Branche zugewiesen, nach der der Kunde abgerechnet wird bzw. deren Ware er bezieht.
Branche:
Branche ist die tatsächliche Branche des Partners. In Auswertungen kann dann sowohl nach Branche als auch nach Partnergruppe-Branche ausgewertet werden.
Bsp. Apotheke, die über RND-Lager beliefert wird und Pfandflaschen bezieht: Partnergruppe Branche Reformhaus, Branche Apotheke
Kommunikationsart:
Die Kommunikationsart entscheidet im Wesentlichen auf welche Art und Weise KundInnen ihre Rechnung zugestellt bekommen.
Auf den “Fakturadokumenten” wird auf die Kommunikationsart der Hauptadresse geachtet und diese verwendet. Sollte “Brief” ausgewählt sein, müssten dann Rechnungen auch wirklich per Brief versandt werden.
BC: eine Faktura darf nur dann per E-Mail versandt werden, wenn der Ansprechpartner E-Mail-Kontakt Rechnungsempfänger gepflegt ist. Ist dies so? Unseres Wissens ist die Kommunikationsart dafür nicht relevant.

Bei elektronischer Zuweisung wäre es wünschenswert zur besseren Übersicht Ansprechpartner als Rechnungsempfänger hinzuzufügen. Was bedeutet dies?
JG: muss nur Rechnungsempfänger gepflegt werden für Versand per Mail oder auch Kommunikationsart? EDI-Schnittstelle => E-Mail mit Rechnungsempfänger => E-Post Schnittstelle (pdfs an Post)
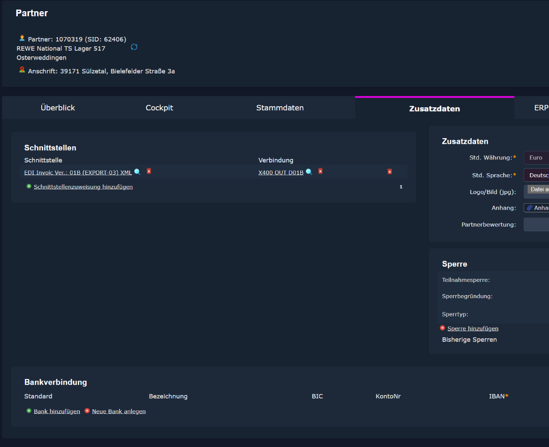
Reiter Zusatzdaten -> Schnittstellen
Output-Schnittstellen: können über zwei Suchprofile zu Partnern hinzugefügt werden, im Reiter Schnittstellen muss erst die Schnittstelle und danach die Schnittstellenverbindung hinzugefügt werden.

Nur für die exportierenden Schnittstellen kann man unter Partner -> Zusatzdaten -> Schnittstellen jeweils eine Schnittstelle + Verbindung manuell hinterlegen.
Input-Schnittstellen: Für importierende Schnittstellen ist nur wichtig den GLN bzw. BGA-Nummer zu hinterlegen für das Mapping.
WICHTIG: Output-Schnittstellen werden nicht über die Partnergruppe vererbt. Sollte sich etwas ändern, muss dies über eine Massenbearbeitung (CSB: Stapeländerung) erfolgen – zumindest anfänglich nur mit fab.
Bei Duplizierung des Partners werden Schnittstellen-Einstellungen auch mit übernommen.

Das genaue Mapping welcher Kunde welche Verbindung braucht kommt vom Alex.
Die Schnittstellen, die genommen werden, haben immer eine Beschreibung, also nur solche auswählen. Bei der Verbindung ist es nicht so.

Beispiel:
Kunde hat jetzt Invoic D96A und die Schnittstelle soll mit der x400 Verbindung hinterlegt werden.

Schnittstelle:
Verbindung:


Anlage und Änderung mit 4-Augenprinzip bei FiBu-Daten
Der Workflow der Partneranlage und Änderung ist bei jedem Partner unabhängig von der Betriebsfunktion identisch. Der einzige Unterschied tritt bei der Zuweisung der Konditionen auf. Diese wird im nächsten Kapitel separat thematisiert.
Um die Partneranlage zu starten, wird der Menüpunkt Partner geöffnet.
Anschließend muss auf dem Reiter Stammdaten die Betriebsfunktion und die entsprechenden Partnergruppen ausgewählt werden. Abhängig davon werden dann die restlichen Felder und der Workflow angezeigt.
Nachdem diese beiden Felder befüllt sind, müssen alle gelben oder durch einen Stern markierten Felder ausgefüllt werden. Die Ausnahme dafür sind die Daten in dem Reiter ERP unter „Einkauf/Verkauf“ aus der Partnergruppe geladen werden.
Der Workflow der Anlage ist so aufgebaut, dass zunächst der Bereich seine Daten eingibt, die Aufgabe dann der FiBu weiterleitet wird und nach dem diese fertig ist, geht die Aufgabe zu dem Ersteller zurück, damit dieser den Partner aktivieren kann.
Hier ein Beispiel wie die Daten bei der Erfassung eines Kunden aussehen können: 
In dem Reiter ERP können/müssen die Daten beim Speichern aus der Partnergruppe geladen werden.
Übernommen werden:
- Referenzdatum Preisfindung
- Mindestbestellmenge.
- Lieferbedingung
- Zahlungsbed. Verkauf
- Steuermodell
- Abrechnungs-Zahlungsverhalten
Das Feld „Rechnung pro Kontrakt“ wird automatisch angehakt oder abgehakt und muss nicht manuell ausgewählt werden.
Das Debitoren- oder Kreditorenkonto wird durch das System beim Speichern im Hintergrund angelegt. Wenn explizit eine Debitor-Hierarchie angelegt wird, hat diese Vorrang. Vom System wird immer als “Zugeordnete Konten” ein Konto angelegt. Dieses greift nur, falls keine Debitor-Hierarchie vorhanden. Rückmeldung JG, ob so korrekt, folgt noch
Abschließend müssen noch die Fragebögen bei den Grunddaten je nach Betriebsfunktion befüllt werden. Bei Kunden gibt es zum Beispiel noch ein Pflichtfeld bei der Adressherkunft.

Nachdem alle Pflichtfelder eingetragen sind, kann der Flow ausgeführt werden und der Partner das erste Mal gespeichert werden. Beim Speichern werden dann die entsprechend oben erwähnten Daten befüllt.

Die Daten sollen auch bei dem Flow aus Partnerstammdaten übernommen werden.

Anschließend können die Daten von dem Bereich weiter eingegeben werden und wenn dies abgeschlossen ist kann die Eingabe der FiBu Daten beantragt werden.

Die Aufgabe wird dann bei der FiBu in der Aufgabenliste angezeigt.

Der Mitarbeiter aus der FiBu kann nun die spezifischen Daten wie die Bankverbindung und die Kreditrahmen eingeben und anschließend die Aufgabe zu dem Ersteller zur Aktivierung zurückgegeben werden.



Nach dem Aktiv schalten, wird im Fall von Kunden eine E-Mail/Aufgabe an den Betreuer oder Assistenten zur Info über den neuen Kunden versandt (ähnlich wie bei Artikelanlage). In der Mail sollten folgende Infos stehen: Partner-Nummer, Anschrift, Branche, Zentrale, MBU, Oberzentrale, Kundenorganisation, Soll-Kontakte p.a., Lieferbedingung, Zahlungsbedingung. Handelt es sich um einen externen Betreuer (also Agentur) geht das Mail an den zuständigen Innendienst.
JG-Mail an Vertrieb oder Info ist sehr wichtig, damit bekannt ist, dass jetzt Aufträge erfasst werden können mit neuen Partnern.

Offene Punkte / Fragen
- Berechtigung, welche Kollegen, welche Felder in den Stammdaten selber ändern dürfen, muss noch umgesetzt werden:
Änderbare Felder durch Telefonverkäufer und Assistenten:
- Ansprechpartner beim Kunden (Sub-Partner)
- Telefon, Fax
- Lieferbeziehung (kundenind. Artikelnummern bzw. -bezeichnungen)
- Spezielle Anmerkung (Zusatzdaten)
Änderbare Felder durch Assistenten:
- Grunddaten Vertrieb: Sonstige Informationen
- ERP – Zuordnen der Preislisten
Änderbare Felder durch Telefonverkäufer (Betreuerhierarchie Telefonverkauf)
- Grunddaten Vertrieb: Anzahl Besuche / Kontakte
=> gibt es hierzu ein besonderes Vorgehen? Speichern nur für diese Felder möglich?
- Berechtigung, wer sieht welche Reiter im Partnerstamm
- Generell nur Widgets bzw. Felder der Daten, die User ändern darf (siehe Punkt 1)
- Assistenten sehen Reiter Konditionen und Reiter ERP
- Management und Stammdaten sehen alles
JG - Was passiert mit Berechtigungen generell? Alles gesperrt und Infos nur über Widgets (Überblick/Cockpit/Dokumente/Infos)? Wenn nicht alles gesperrt, dann nur Leserechte und keine Schreibrechte?
BC: Bisher wurde uns gesagt, es gibt keine Unterscheidung zwischen Lese-und Schreibrechten. Reiter können nur generell gesperrt werden. Deswegen die Widgets. Beim Schreiben soll es möglich sein, bestimmte Felder für bestimmte Kollegen freizugeben, andere Felder jedoch zu sperren.
JG – wie erkennt man, was zwischen zwei Versionen geändert wurde? BC: Angeblich hat fab eine Historie, so dass dies jederzeit nachvollziehbar ist. Wie weiß ich auch nicht.
- Widgets – siehe Datei im Pfad Stammdaten
- Welche Daten können im Partnerstamm einfach geändert werden? Wann wird eine Version gespeichert? Wird angezeigt, welches Feld wann von wem geändert wurde?
JG – Neue Version wird gespeichert, sobald man Felder ändert und Kunden speichert. Es wird nicht angezeigt, welches Feld geändert wurde, es sei denn, man vergleicht die Felder der einzelnen Versionen miteinander und sucht die Abweichung. BC: Für Anfang ok, sollte nach GO-Live verbessert werden.
- Was ist mit kreditorischen Debitoren? Bleiben die 8er-Nummern zusätzlich oder verwenden wir künftig nur noch die Kundennummer? SG???
- Liste mit Betriebsfunktion Unbekannt – was passiert nun damit?
SG??? JG fragt Julian, wie “Unbekannt” zustande kommt
- Bei inaktiven Kunden wird das Austrittsdatum nicht übernommen. Bsp. 1071048 wurde am 02.09.2015 auf inaktiv gesetzt. JG – fehlt in Migration (Fragebogen Vertrieb – Austrittsdatum)
- Ansprechpartner - Anlage

JG – Neue Funktion für Ansprechpartner – duplizieren oder mehrere Funktionen pro Person?
BC: Wir hatten uns mehrere Funktionen für eine Person gewünscht, damals wurde uns gesagt, dies sei nicht möglich und das Duplizieren war der Alternativvorschlag.
- Stapeländerung - z. B. Einlesen einer Datei mit den Spalten Partnernummer, Betreuernummer, Kontakte p.a. oder aber Kundennummer und Felder aus der TD (Grunddaten Vertrieb)
JG - Massenänderungen, Bsp. Claus schließt Lager und alle Kunden des Standorts müssen anderem Standort zugewiesen werden. Felder: Partnerbeziehung Betreuer, Grunddaten TradeDimension, Anzahl Besuche/Kontakte, Belieferungslager, ...
- Partner duplizieren
Es sollten beim Duplizieren die Bankdaten und Ansprechpartner nicht mit dupliziert werden. Ggf. Auch andere Felder. In CSB ist es möglich, beim Duplizieren die Bereiche/Felder konkret anzugeben, die dupliziert werden sollen. Gibt es in fab etwas ähnliches? - Bei den migrierten Ansprechpartnern fehlt die Anrede

In Klärung bei JG, da scheinbar die Anrede absichtlich von der Migration ausgenommen wurde. Warum?
- Viele Kunden (Bsp. 1200119) haben diese EK-Preisliste hinterlegt???
Diese Preisliste könnte irrtümlich in die MK gerutscht sein, war nur bei der einen hinterlegt. Wurde manuell entfernt. 
- Suchprofil Kunden/Partnerüberblick Allgemein (zum Export in Excel).
Betriebsfunktion bitte mehrere Felder bei Suchkriterien, so dass Ansprechpartner, Lieferanten usw. aus- oder eingeschlossen werden können.
Folgende Spalten sollten enthalten sein:
Partner-Nummer - ok
Name 1 (Firma) - ok
Name 2 (Inhaber) - ok
Straße/Hausnummer - ok
Länderkennzeichen - ok
PLZ - ok
Betriebsfunktion – ok
Status (aktiv/inaktiv) - ok
Betreuer – ok, aber Spalte an falscher Stelle
Betreuerhierarchie – fehlt
Kontakte p.a. - ok, aber Spalte an falscher Stelle, Überschrift bitte
Kontakte und nicht Besuche p.a.
Branche
Partnergruppe (3 x) - Spalte MK, Spalte AK, Spalte Partnergruppe bitte diese Spalten hintereinander anordnen
Eintrittsdatum - FB-Vertrieb
Austrittsdatum - FB-Vertrieb
E-Mail-Adresse (Standard-E-Mail-Adresse) - fehlt
Mailing ja/nein - ggf. falls Mailing per E-Mail, die als Kontakt hinterlegte E-Mail-Adresse angeben – falls möglich), ansonsten einfach zwei Spalten (ja und dann E-Mail-Adresse(n) (können mehrfach kommen, dann aggregiert in einer Spalte) - Fallback E-Mail der Hauptadresse Hier ist etwas faul – wir haben noch keine Adressen mit Mailing per Mail und t rotzdem stehen hier bereits Daten.
Preisliste ja/nein + per Email – dto. zu Mailing

Bitte alle Spalten zur Rechnung hintereinander:
Rg per pdf (E-Mail-Kontakt Rechnungsempfänger) Zahlungsbed. Verkauf (ERP)
Zahlungsform Verkauf (ERP – Bankeinzug/Selbstzahler)
Abrechnungsverhalten (ERP – Einzel/Tages/Sammel/Monats ...)
Referenzdatum Preisfindung (ERP – Liefer- oder Bestelldatum)
Bitte alle Spalten zur Lieferung hintereinander:
Tour (Stamm)
DHL-Sendungsavis (E-Mail-Kontakt DHL Tracking)
Lieferbedingung Verkauf (ERP)
Servicegbühr ja/nein - FB-Auftragsrel
Mindestbestellmenge VPE (ERP)
Im Standard Fixtermin ja/nein - FB-Auftragsrel
Zeitfensterbuchung erforderlich ja/nein - FB-Auftragsrel
- Suchprofil Kundenüberblick LEH/DrogM – analog zu Partnerüberblick allgemein aber mit folgenden Feldern (erledigt)
Die Partnergruppe LEH ist vorausgewählt – es geht aber um den sog. Mass-market, d. h. LEH + DrogM – bitte beide Branchen in der Vorauswahl.
Bei Betriebsfunktion bitte in der Vorauswahl einschließen: Kunde, Kunde ohne Freischaltung, Kunde ohne Streckenumsatz, Verteilzentrum.
Partner-Nummer -y
Name 1 – y
Name 2 - fehlt
Straße/Hausnummer - y
Länderkennzeichen -y
PLZ - y
GLN – y fehlt
Betriebsfunktion – y
Status
Branche - y
Partnergruppe (3 x) -y
Zentrale - y
MBU – noch unklar - abwarten
Oberzentrale – y
Kundenorganisation – y - hängt Kundenorga immer an Oberzentrale?
verrechnet mit – y
Debitor -
Status (aktiv/inaktiv) -y
Betreuer – y bitte Kürzel wie auch im Überblick Allgemein
Betreuerhierarchie - fehlt
Kontakte p.a. – y Nicht Anzahl Besuche sondern Anzahl Kontakte, Spalte
bitte zu Betreuer und Betreuerhierarchie
Eintrittsdatum –y
Austrittsdatum - y
TD-Nummer - y
TD-Banner - y
TD-Nielsentyp - y
TD Betriebsform - y
TD Vertriebslinie - y
TD MBU - y
- Referenzdatum Preisfindung
Das Referenzdatum Preisfindung ist im Standard immer Bestelldatum und wird bei fab entsprechend belegt (keine Migration, da kein Feld in CSB).
Die Kunden, die Lieferdatum statt Bestelldatum erhalten, werden entweder zum Go Live manuell gepflegt, angestrebt wird jedoch eine Liste, die durch fab eingelesen werden kann.
JG: Mit Liste die beschreibt welche Kunden, Referenzdatum Lieferdatum gesetzt bekommen sollen. (Standard = Bestelldatum, Liste mit Anlieferdatum)
Frage an Julian B. wird das Referenzdatum automatisch in Migration gesetzt?
Überschreibung aus Liste derzeit noch nicht sinnvoll, da zuerst kompletter Konditionsflow funktionieren muss. Sobald Liste vorhanden ist, können wir das importieren. Kurz vor GoLive
- Migration Lieferanschriften
In CSB ist die Pflege der Lieferanschriften unterschiedlich erfolgt. Für die Migration in fab dürfen Lieferanschriften nur auf den Filialen nicht auf den Zentralen hinterlegt sein.
08-04-2025: JG-Mattermost Thread mit Julian Bayer und Henrik Thewes, Änderungen in Arbeit. Lieferanschrift muss auf Filiale hängen und darf nicht auf der Zentrale hängen.
21-05-2025 Datenbankabfrage durch Alex, um diese Fälle zu entdecken.
- Bei den Preislisten sollte erkennbar sein, ob noch aktuell gültige Positionen vorhanden sind. Und dies sowohl bei den direkt zugeordneten als auch bei den über die Hierarchie vererbten Listen.
JG – bedingte Formatierung bei Preislisten, wenn keine gültigen Pos dahinter, irgendeine sichtbare Änderung

- Preislisten beim Partner
- Manche Preislisten, die angezeigt werden, gibt es gar nicht.
Z.B. Partner 1081019, Preisliste VK 8776.
JG – Woher kommt diese Preisliste? Wird automatisch, wenn es eine PartnerGruppe-MK gibt angelegt?
-
- Warum steht die Standard-Preisliste 5012 nicht zusammen mit der Standard UVP?

- Warum steht die Standard-Preisliste 5012 nicht zusammen mit der Standard UVP?
Mit BC klären, ob es nicht so bleiben kann??
- Sollte das Zuweisen einer Sonder-Preisliste nicht auch durch einen Freigabe-Workflow?
Allerdings darf nicht jede Kundenänderung dadurch in die Freigabe
JG – Analog zu Kondition zu prüfen Flow soll auch bei Zuweisung neuer Sonderpreislisten ein Flow auswählbar sein, der eine zusätzliche Prüfung ermöglicht - after GoLive
Fragen zu Partnergruppen/Preislisten und deren Migration
(NEU 11.04.2025 TST)
- Wir haben viele gesperrte Partnergruppen, diese wurden aber migriert, warum? Bzw. ist es nötig?
- JG: Derzeit wird alles migriert, dadurch dass Sperrung in CSB etwas anders funktioniert, wurde das bisher noch nicht berücksichtigt.
- Hauptproblem sind die Preislisten und Konditionen die mit migriert werden aus “gesperrten” Partnergruppen
- Lösungsansatz: trotzdem alle migrieren in neue Partnerhauptgruppe “Inaktiv”
- JG: Derzeit wird alles migriert, dadurch dass Sperrung in CSB etwas anders funktioniert, wurde das bisher noch nicht berücksichtigt.
Beispiel:
- Zudem wurden auch Konditionen auf gesperrten MK migriert und eine Kondition zur MK erzeugt

- Wie kann man eine Partnergruppe auf inaktiv setzen, wenn es z.B. keinen aktiven Kunden mehr gibt der dieser Partnergruppe angehört
- JG: neue Partnerhauptgruppe “Gesperrt” wäre eine schnelle Möglichkeit dies umzusetzen.
- Gibt es die Möglichkeit, dass man direkt von der Partnergruppe in die Objekte (Preisliste/Bestellsortiment) springen kann wie bei den Konditionen?
Durch die Dropdownliste kann man die Namen nicht kopieren, sondern muss sich diese merken, um dann danach zu suchen.- JG: kann als Story umgesetzt werden (after GoLive)
- Ist es möglich die Zuweisung nicht über Dropdown erfolgt, sondern über eine Suchseite, wie bei Konditionen?
- JG: kann als Story umgesetzt werden (after GoLive)
- Ist es möglich in einer Preisliste/Bestellsortiment auch unten die Zuweisung anzuzeigen, wie bei den Konditionen
- JG: kann als Story umgesetzt werden (after GoLive)
- Warum hat eine Partnergruppe die Betriebsfunktion Kunde
- JG: die Betriebsfunktion in der Partnergruppe entscheidet bei welchen Partnern diese Gruppe in den Stammdaten auswählbar ist. Damit zB nicht bei der Erstellung eines Lieferanten eine VK-seitige Partnergruppe auswählbar ist.
- Wenn man eine Änderung in einer Partnergruppe speichert, muss bei einer Kondition eine Freigabe erfolgen, es gibt aber keinen WorkFlow, zudem erscheint folgende Meldung
- Beispiel PG SID 5526, hier kommt Fehler beim Speichern und Flows werden nicht angezeigt. Davor wurde eine gelöschte Kondition aus den Konditionsverwendungen entfernt

- Beispiel PG SID 5526, hier kommt Fehler beim Speichern und Flows werden nicht angezeigt. Davor wurde eine gelöschte Kondition aus den Konditionsverwendungen entfernt

Fragen zur Migrationsabsprache aus Anfang 2024
Mailing MKs + Varios.docx
Siehe auch Aufgabe Planner - Bündelung der MK klären und Mailing Konditionen, sowie Varios
Es sollte die Migration der Konditionen gestoppt werden, weil wir diese dann selbst pflegen
Zudem sollten die MKs laut Liste zusammen geführt und die jeweils überflüssige „gelöscht“ werden. War auch korrekt umgesetzt und wir hatte die Namen angepasst. Jetzt ist der Name aber wieder zurückgesetzt.
JG: Namen müssten hier in CSB gepflegt werden, oder wir müssten diese PGs auch in der Migration ausnehmen – kann auch nach GoLive erfolgen
Fragen:
Beispiel MK 2502015/2508015
JG: 2508015 ist gelöscht wird hier in der MIG berücksichtigt, dass Kunden mit dieser PG danach die 2502015 bekommen in fabular?
- Warum werden die MK´s wieder migriert?
- JG: Alle aus der Liste (docx) werden nicht migriert
- Es sollten die Migration der Konditionen gestoppt werden, dem scheint auch so zu sein, weil nur unsere manuellen Konditionen zugewiesen sind.
Aber, wird der Rest der Partnergruppen (PL/BS) migriert?- JG: Ja, Rest wird weiterhin migriert
- Die MK 2508015 sollte nicht mehr migriert werden, ist auch inaktiv, aber warum gibt es dazu das Bestellsortiment und die Preisliste?
- JG: diese können ohne weiteres gelöscht werden, bitte um Freigabe dann löschen wir sie
- Preislisten/Bestellsortimente gelöschter Partnergruppen werden von f4m gelöscht
- JG: diese können ohne weiteres gelöscht werden, bitte um Freigabe dann löschen wir sie
- Preisliste zur MK (warum steht die Nummer 2502015 nicht bei der Preisliste dabei)
- JG: Nummer kommt derzeit nur dazu wenn es den Namen sonst mehrmals geben würde. Ist der Name auch ohne Nr. Bereits einzigartig wird diese nicht hinzugefügt
- Werden für jede Partnergruppe Preislisten erstellt? (Bsp.: PL SID 8776)
- PLs sollen nur angelegt werden, wenn es welche in CSB gibt (nicht jede PG hat spezielle Preise/Bestellsortimente)
- Bestellsortimente zu MKs werden allgemein nicht verwendet, gab es trotzdem in CSB (können eigentlich gelöscht werden)
- JG: Ausnahme absprechen
- JG: Nummer kommt derzeit nur dazu wenn es den Namen sonst mehrmals geben würde. Ist der Name auch ohne Nr. Bereits einzigartig wird diese nicht hinzugefügt

- Der Name wurde von uns geändert, heißt aber jetzt wieder anders warum?
MK: HR Apoth - mit SG 2502015
JG: Preislisten werden alle migriert, die Ausnahme gilt nur für die Konditionen, sollen hier die Namen geändert werden, müssten sie derzeit noch in CSB angepasst werden.
Zuweisung von Konditionen unter 4-Augenprinzip


Häufige Fragen Partnerstammdaten
Wie kann ich einen Partner inaktiv/aktiv setzen bei dem ich keinen Workflow sehe?
Dieses Problem besteht dann, wenn die Anlage eines Partners nicht 100% korrekt durchgeführt wurde. (bspw. Falsche/r Anlage/Import)
Im folgenden Screenshot findet sich eine Anleitung. Zuerst muss der Partner korrekt angelegt werden, damit die benötigten Workflows sichtbar werden. Hierzu kann es sein, dass die Standardbetriebsfunktion richtig gestellt werden muss. Ist das geschehe, können User die Workflows zur Anlage ausgeführt werden. Sobald der Partner dann im Status aktiv ist, werden die Flows zur weiteren Bearbeitung angezeigt.
